Allowing your customers to onboard with your organization online instead of in person provides convenience for them and a lot more opportunity for you to grow your business.
But when it comes to fighting fraud, it’s essential to have a powerful identity verification solution that helps ensure only legitimate customers make it onto your platform. And when a suspicious identity verification scan shows up that requires further investigation, it’s equally important that your agents can quickly and accurately investigate the transaction and make an informed decision.
Every second wasted on switching between services, tracking down risk signals and reason codes, and trying to put together a holistic view of the transaction means wasted time and money for your company. It also leads to a longer wait for your customers and increased frustration for your staff.
That’s why the Jumio KYX Platform has a new unified portal, which gives you a complete view of the identity verification transactions coming into your business and the overall health of your system. Let’s take a closer look.
Streamlined Investigation
When you sign in to the Jumio portal, you can see the transactions that have been processed. When a transaction needs further investigation, you can view the full details for the suspicious scan submitted by a user, including an overall risk score for this scan, the risk signals that were evaluated, and descriptions of the issues that caused this transaction to be flagged. You can then approve or reject this transaction.

Self-service Rules Editor
Cases are created automatically based on rules, which specify the logic and thresholds for flagging fraudulent transactions. Jumio provides hundreds of pre-built rules, which you can customize for your specific business needs.

For example, if you know that there’s a heightened risk of fraud when users submit a specific type of ID through their webcam instead of their mobile device, you can create a rule to specify that those types of scans go through extra scrutiny. Jumio tracks the version history for each rule, which simplifies audits, and it allows you to label rules by category for easier grouping.
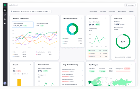
Powerful Analytics
The Jumio portal also provides a powerful, real-time analytics dashboard that makes it easy to spot trends and gain immediate insights into what’s happening in your system.

For example, you might see a sudden surge in the use of a specific type of ID in a certain geography, which can be an indication of an organized fraud ring targeting your business.
Your system administrators can also see how often users are going through the onboarding journey through each channel (e.g., mobile or webcam), how many transactions you’ve processed, and other information that helps you monitor the effectiveness of your Jumio implementation and make sure you’re getting the most out of your contract with us. You can pull data from any point in time and get a snapshot of the history of the health of your program using visualization. You can also easily customize the analytics dashboard using a drag-and-drop interface.
Summary
The Jumio KYX Platform is the most advanced tool for fighting fraud, streamlining the onboarding process and giving your customers and staff a great user experience. With a single integration and one URL, you get access to hundreds of KYC databases, a detailed analysis of each transaction, and a complete view of your system with our advanced analytics dashboards.
We have many exciting new features on the roadmap for this year, so keep an eye on this blog for more updates in the months to come.
Updated October 3, 2023